|
|

|
Porsche, and the Porsche crest are registered trademarks of Dr. Ing. h.c. F. Porsche AG.
This site is not affiliated with Porsche in any way. Its only purpose is to provide an online forum for car enthusiasts. All other trademarks are property of their respective owners. |
|
|
914/4: 70 71 72 73 74 75 76 914/6: 70 71 72
![]() ![]() |
| gereed75 |
Apr 30 2016, 10:15 AM
Post
#1
|
|
Senior Member ![]() ![]() ![]() Group: Members Posts: 1,409 Joined: 19-March 13 From: Pittsburgh PA Member No.: 15,674 Region Association: North East States
|
I have an aircleaner box that still has the squirter manifolds and the fuel line that feeds them.
I thought it would be cool to leave them in and mock up the connection. Does anyone have a pix or know where the feed line for these connected and how was it routed?? Could not find it in PET or the shop manual. From what I can learn, the 911 one was connected to a T and a solenoid that was in the tunnel. What about the six?? |
| Perry Kiehl Clone |
May 1 2016, 06:18 AM
Post
#2
|
|
Unregistered |
Those were disabled in a recall program. You don't want it, and really don't need it. That system is notorious for starting engine fires.
|
| gereed75 |
May 1 2016, 07:18 AM
Post
#3
|
|
Senior Member ![]() ![]() ![]() Group: Members Posts: 1,409 Joined: 19-March 13 From: Pittsburgh PA Member No.: 15,674 Region Association: North East States
|
Those were disabled in a recall program. You don't want it, and really don't need it. That system is notorious for starting engine fires. Yep I know that. That is why I said I will " mock up" the installation. Just thought it would be a conversation piece that you do not see often Not sure why they ever thought them necessary anyway. Car starts pretty well using the accelerator pumps |
| PancakePorsche |
May 1 2016, 07:55 PM
Post
#4
|
|
Member ![]() ![]() Group: Members Posts: 236 Joined: 29-July 11 From: Southern California Member No.: 13,373 Region Association: None |
I heard the recall was so early nearly all of the cold start systems where gone before sale. Someone correct me if wrong. I have only seen picture of one car with it once. Another rarity is the electro-mechanical decel dashpot and linkage which were removed by owners and tuners. It was a EPA thing.
Would be cool to have a disabled infamous cold start circuit however. you need to find a picture of the solenoid and fuel connection point. Also research the carbureted 911T which likely employed the same system. |
| gandalf_025 |
May 2 2016, 10:47 AM
Post
#5
|
|
Senior Member ![]() ![]() ![]() Group: Members Posts: 1,510 Joined: 25-June 09 From: North Shore, Massachusetts Member No.: 10,509 Region Association: North East States |
I have never seen a complete setup on a car..
I have known my car since late 1972 and it had always been maintained by the Dealer and it was long gone, even then. Can you say Fire Hazard?? That plus the plastic air box and the plastic air horns on the top of the Webers could make for an expensive backfire. Would be interesting to see a complete but nonfunctional mockup on a car. |
| gereed75 |
May 3 2016, 04:09 PM
Post
#6
|
|
Senior Member ![]() ![]() ![]() Group: Members Posts: 1,409 Joined: 19-March 13 From: Pittsburgh PA Member No.: 15,674 Region Association: North East States
|
I have never seen a complete setup on a car.. I have known my car since late 1972 and it had always been maintained by the Dealer and it was long gone, even then. Can you say Fire Hazard?? That plus the plastic air box and the plastic air horns on the top of the Webers could make for an expensive backfire. Would be interesting to see a complete but nonfunctional mockup on a car. Thanks for replies and encouragement. The rarity of this is what makes me want to track it down. I see reference to the de-cell dashpot in the workshop manual, but nothing on the enrichment squirters. There are a few threads over on the early s registry. Apparently an interim fix was replacing the plastic air horns with the metal ones. At least one guy still runs it on his 911 and says it works. I have no interest in that! I have a vague recollection of having the deceleration dashpot on my first six back in the day but am nearly certain I had no squiters I wonder who might know more about this that has not seen this thread? |
| mskala |
May 3 2016, 05:10 PM
Post
#7
|
|
R ![]() ![]() ![]() Group: Members Posts: 1,935 Joined: 2-January 03 From: Massachusetts Member No.: 79 Region Association: None
|
I'm pretty sure I have the squirter stuff that the first owner took off, sitting in
the pile of parts in the basement. Also, here is a couple things about the 'dashpot'. ![]() |
| gereed75 |
May 3 2016, 05:57 PM
Post
#8
|
|
Senior Member ![]() ![]() ![]() Group: Members Posts: 1,409 Joined: 19-March 13 From: Pittsburgh PA Member No.: 15,674 Region Association: North East States
|
I'm pretty sure I have the squirter stuff that the first owner took off, sitting in the pile of parts in the basement. Also, here is a couple things about the 'dashpot'. ![]() Cool Mark, I'll show you mine if you show me yours (IMG:style_emoticons/default/shades.gif) |
| mskala |
May 3 2016, 06:27 PM
Post
#9
|
|
R ![]() ![]() ![]() Group: Members Posts: 1,935 Joined: 2-January 03 From: Massachusetts Member No.: 79 Region Association: None
|
Here is all I found
You can barely see in the airbox the two holes that were plugged and the clips that hold the lines, which may not be the lines in my pic. ![]() |
| gereed75 |
May 3 2016, 08:14 PM
Post
#10
|
|
Senior Member ![]() ![]() ![]() Group: Members Posts: 1,409 Joined: 19-March 13 From: Pittsburgh PA Member No.: 15,674 Region Association: North East States
|
Here is all I found You can barely see in the airbox the two holes that were plugged and the clips that hold the lines, which may not be the lines in my pic. ![]() Yep, those are the lines that fit in the air box. I actually have two of the 90 degree ones and one of the tee's. I also have the outside braided fuel line that connects them. That's all I got. Fiddle with them a bit and you will see how they fit in the air cleaner box holes and clips. I am traveling this week and can not get pix. |
| gandalf_025 |
May 4 2016, 10:29 AM
Post
#11
|
|
Senior Member ![]() ![]() ![]() Group: Members Posts: 1,510 Joined: 25-June 09 From: North Shore, Massachusetts Member No.: 10,509 Region Association: North East States |
Here is the dashpot that was removed from my car back in 1973.
Being a packrat, I kept it. ![]() This is a metal airbox from a 1970 era 911. Probably Zenith Carbs. It still has the cold start stuff inside it, but it is welded in place on these metal ones. This one still has the fuel line connecting them together. But I have never seen the solenoid or the fuel line tee that fed them. ![]() |
| gereed75 |
May 4 2016, 01:11 PM
Post
#12
|
|
Senior Member ![]() ![]() ![]() Group: Members Posts: 1,409 Joined: 19-March 13 From: Pittsburgh PA Member No.: 15,674 Region Association: North East States
|
Here is the dashpot that was removed from my car back in 1973. Being a packrat, I kept it. ![]() This is a metal airbox from a 1970 era 911. Probably Zenith Carbs. It still has the cold start stuff inside it, but it is welded in place on these metal ones. This one still has the fuel line connecting them together. But I have never seen the solenoid or the fuel line tee that fed them. ![]() Cool. It appears that the metal box squirters were centered over the carb intakes. The plastic ones are Tucked. Along the side No w the stuff is coming out to the light of day. Someone must have the rest Is that a six snorkel? I thought all of the 911 ones pointed the other way |
| mskala |
May 4 2016, 02:12 PM
Post
#13
|
|
R ![]() ![]() ![]() Group: Members Posts: 1,935 Joined: 2-January 03 From: Massachusetts Member No.: 79 Region Association: None
|
|
| gandalf_025 |
May 4 2016, 02:55 PM
Post
#14
|
|
Senior Member ![]() ![]() ![]() Group: Members Posts: 1,510 Joined: 25-June 09 From: North Shore, Massachusetts Member No.: 10,509 Region Association: North East States |
Snorkel may be from a six..
Here is the inside of the metal airbox with the fuel lines attached.. ![]() ![]() |
| mskala |
May 4 2016, 04:30 PM
Post
#15
|
|
R ![]() ![]() ![]() Group: Members Posts: 1,935 Joined: 2-January 03 From: Massachusetts Member No.: 79 Region Association: None
|
|
| gereed75 |
May 4 2016, 07:58 PM
Post
#16
|
|
Senior Member ![]() ![]() ![]() Group: Members Posts: 1,409 Joined: 19-March 13 From: Pittsburgh PA Member No.: 15,674 Region Association: North East States
|
yea, sorry. So the squirters enter at the center but then bend to the sides like the plastic box ones.
I have a spare plastic box if your interested. pM me The only reference I found is on early s registry where they talk about the solenoid in the tunnel. When I get home I can look at the wiring diagram, ID the solenoid wires and see where they are on the harness. That would tell us where the solenoid was. This s is getting to be a PITA for some fake squiters |
| gandalf_025 |
May 5 2016, 11:40 AM
Post
#17
|
|
Senior Member ![]() ![]() ![]() Group: Members Posts: 1,510 Joined: 25-June 09 From: North Shore, Massachusetts Member No.: 10,509 Region Association: North East States |
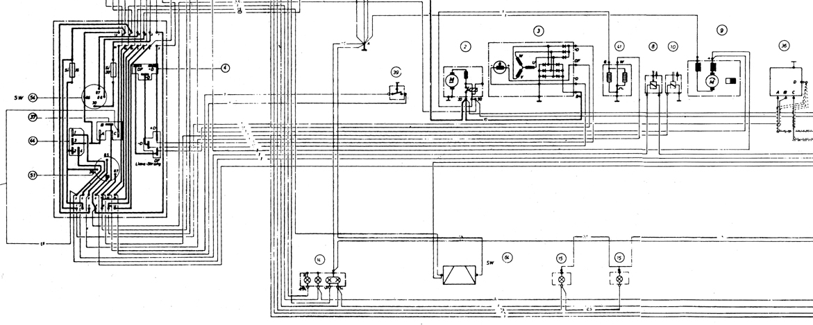
Here are a few images that show
The exhaust emissions control and a speed switch attached to the relay board. Although it mentions the fuel squirters in the airbox, it doesn't say anything more about them. Also, I can't remember ever seeing the water drain they mention. A solenoid in the tunnel would mean the fuel lines were not 1 piece going through there. I haven't replaced my original plastic fuel lines yet, but have never heard anyone mentioning a splice in them?? ![]() ![]() ![]() |
| mskala |
May 5 2016, 07:02 PM
Post
#18
|
|
R ![]() ![]() ![]() Group: Members Posts: 1,935 Joined: 2-January 03 From: Massachusetts Member No.: 79 Region Association: None
|
I have never seen anything like their picture of a water drain valve.
This is the valve I have. ![]() |
| PancakePorsche |
May 6 2016, 02:22 AM
Post
#19
|
|
Member ![]() ![]() Group: Members Posts: 236 Joined: 29-July 11 From: Southern California Member No.: 13,373 Region Association: None |
The more I think about the cold start circuit, they had to have a thermo-time switch associated which would trigger it on at near freeze temp. and turn it off after time/temp was satisfied. That might appear on the schematic (heater and thermostatic contact) and likely located on the passenger side (914-6) cam chain cover like MFI/CIS engines. The solenoid supply had to be after the fuel pump. Would make no sense to be in the tunnel. I suspect the tee was very near pass. side carb. My car, perhaps being a late 1970 build has no extra/unused wires in the engine harness for such circuit. The mystery continues.
|
| gandalf_025 |
May 6 2016, 06:04 AM
Post
#20
|
|
Senior Member ![]() ![]() ![]() Group: Members Posts: 1,510 Joined: 25-June 09 From: North Shore, Massachusetts Member No.: 10,509 Region Association: North East States |
|
![]() ![]() |
|
Lo-Fi Version | Time is now: 18th December 2025 - 04:09 PM |
| All rights reserved 914World.com © since 2002 |
|
914World.com is the fastest growing online 914 community! We have it all, classifieds, events, forums, vendors, parts, autocross, racing, technical articles, events calendar, newsletter, restoration, gallery, archives, history and more for your Porsche 914 ... |